Home Fassungen der Wehrmachtröhren
Patronenröhren mit Seitenkontakten
Die Homepage von H.-T. Schmidt

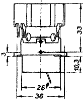
RL 2 P 3    RV 12 P 4000
Seitenansicht Aufsicht

Patronenfassung mit verschiebbaren Flansch

Lg.-Nr. 1670
Zeichnungsnummer:
024 b D 3348

Pressstofffassung

Zeichnungsnummer:
024 b D 3615

Flanschfassung

Zeichnungsnummer:
024 b D 3387

Flansch
(zur Fassung Lg.-Nr. 1670)

Lg.-Nr. 1795

Siehe Zeichnung Lg.-Nr. 1670


RL 2 T 2
Seitenansicht Aufsicht

Patronenfassung

Lg.-Nr. 1671
Zeichnungsnummer:
024 b D 3362

Flanschfassung

Zeichnungsnummer:
024 b D 3488


RV 2 P 800
Seitenansicht Aufsicht

Patronenfassung mit verschiebbaren Flansch

Lg.-Nr. 1672
Zeichnungsnummer:
024 b D 3364

Patronen-Flanschfassung

Lg.-Nr. 1704

Flanschfassung

Zeichnungsnummer:
024 b D 2616

Flansch
(zur Fassung Lg.-Nr. 1671)

Lg.-Nr. 1796


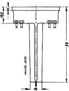
NF 4   MF 2
Seitenansicht Aufsicht

Patronenfassung mit verschiebbaren Flansch

Lg.-Nr. 1673

Topffassung

Lg.-Nr. 1674

Flansch
(zur Fassung Lg.-Nr. 1672)

Lg.-Nr. 1797

Siehe Zeichnung Lg.-Nr. 1672


LG 15   LV 6    MF 6    RG 2,4 D 1    RG 12 D 2    RG 12 D 3    RL 2,4 P 3
RV 2,4 H 300    RV 2,4 P 45    RV 2,4 P 700    RV 2,4 P 701    RV 2,4 P 710
RV 2,4 P 711    RV 12 H 300    RV 12 P 2000    RV 12 P 2001    SF 1 A
Seitenansicht Aufsicht

Patronenfassung
(mit Kontaktfedern für Kolbenabschirmung)

Lg.-Nr. 1679
(Telefunken)
Zeichnungsnummer:
024 b D 3602

Patronen-Fassung
(mit Kontaktfedern für Kolbenabschirmung)

Lg.-Nr. 1705
(Lorenz)
Zeichnungsnummer:
024 b D 3730

Flanschfassung
(mit Kontaktfedern für Kolbenabschirmung)

Zeichnungsnummer:
024 b D 3796


LV 5   RG 2,4 D 10   RG 12 D 10   RG 12 D 60   RL 2,4 T 1
RL 2,4 T 3   RL 12 T 1   RL 12 T 2   SD 1 A
Seitenansicht Aufsicht

Patronenfassung
(mit Kontaktfedern für Kolbenabschirmung)

Lg.-Nr. 1680
Zeichnungsnummer:
024 b D 3603


RL 2,4 T 1   RL 12 T 1
Seitenansicht Aufsicht

Ringfassung

Lg.-Nr. 1684
Zeichnungsnummer:
024 b D 3604


AF 100   RG 12 D 300   RG 12 P 50   RL 4,2 P 40
RL 4,8 P 15   RL 12 P 10   RL 12 P 50   RL 12 P 50 a
Seitenansicht Aufsicht

Aufbaufassung

Lg.-Nr. 1688
Zeichnungsnummer:
024 b D 3732


RL 2,4 T 4   RV 2,4 P 1400   RL 4,2 P 6   RV 12 P 3000
Seitenansicht Aufsicht

Durchsteckfassung

Lg.-Nr. 1723
Zeichnungsnummer:
024 b D 3854

Aufbau-Fassung

Lg.-Nr. 1724
Zeichnungsnummer:
024 b D 3865


LV 30
Seitenansicht Aufsicht

Einsteck-Fassung

Lg.-Nr. 1735


LS 1500
Seitenansicht Aufsicht

Patronen-Fassung
(Luftkühlung)

Lg.-Nr. 1747


Urfa 202   Urfa 210   Urfa 610
Fassung

Lg.-Nr. 1751

Seitenkontakt-Aufbaufassung mit 4 Kontakten und Führungsnase)


LG 3   LG 4
Seitenansicht Aufsicht

Einsteck-Fassung

Lg.-Nr. 1755


RL 12 T 2
Patronenflanschfassung

Zeichnungsnummer:
024 b D 3643


RL 1 P 2   RL 2,4 P 2   RL 12 P 2
Flanschfassung

Zeichnungsnummer:
024 b D 3858

Patronen-Fassung

Zurück zur Wehrmachtröhrenübersicht Zurück zur Wehrmachtsfassungsübersicht